The pressure reducing system adopts the structure of double seat pressure reducing valve, with small unbalanced force, large adjustment range, stable action and no jamming.
The desuperheating system adopts the method of venturi richter and flute nozzle, without transmission parts, the desuperheating water atomization effect is good, the nozzle is easy to disassemble and assemble, and it is easy to maintain.
The pressure reduction system and the temperature reduction system are separated, mainly used for poor working conditions, such as the steam flow is small and not suitable for the use of temperature reduction and pressure reduction valves, and the working conditions of saturated steam (the pressure is low mainly considering the low steam flow rate) The venturi desuperheating method is adopted, and the desuperheating water is fully atomized to achieve a better desuperheating effect
Temperature and pressure reduction device is a kind of steam thermal energy parameter (pressure, temperature) conversion device and energy-saving device using waste heat in modern industrial cogeneration, central heating (or steam supply) and light industry, electric power, chemical industry, textile and other enterprises in thermal energy engineering, through this device, the steam parameters provided by the user are reduced to the appropriate temperature and pressure required by the user to meet the requirements of the user, and can fully save heat energy and use heat energy reasonably.

A. Temperature and pressure reduction devices can be divided into the following according to the inlet pressure and temperature:
1 Medium temperature and medium pressure decompression device:
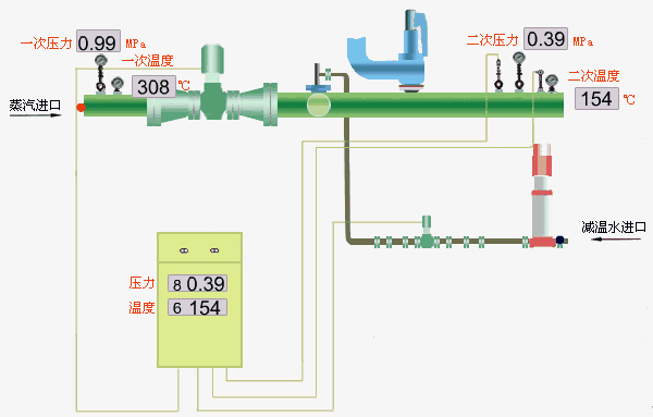
Primary steam parameters (inlet steam parameters): pressure P1=3.9MPa; Temperature t1 = 450°C pressure;
Secondary steam parameters (outlet steam parameters): pressure P2 is determined by user requirements; temperature t2 = saturation temperature;
Flow rate: Q=2~360t/h(t/h)
2 times of high-pressure desuperheating and decompression:
Primary steam parameters (inlet steam parameters): pressure P1=5.4MPa; Temperature t1 = 485 °C pressure;
Secondary steam parameters (outlet steam parameters): pressure P2 is determined by user requirements; temperature t2 = saturation temperature;
Flow: Q=20~200t/h(t/h)
3 High temperature and high pressure desuperheating and decompression device:
Primary steam parameters (inlet steam parameters): pressure P1=10MPa; Temperature t1 = 540°C pressure;
Secondary steam parameters (outlet steam parameters): pressure P2 is determined by user requirements; temperature t2 = saturation temperature;
Flow: Q=30~240t/h(t/h)
B. The main technical indicators of temperature and pressure reduction device
1. Flow rate at the outlet of the decompression device
The steam flow rate at the outlet of the temperature and pressure reduction device changes in the range of 30%Q~100%Q, and the special needs can be negotiated by the supply and demand parties.
2. The rated outlet steam pressure of the temperature and pressure reduction device is P2
The deviation range of the rated outlet steam pressure of the desuperheating and pressure reducing device is:
(1) When the rated outlet steam pressure is less than 0.98MPa, it is P2±0.04MPa
(2) When the rated outlet steam pressure is not greater than 3.82MPa, it is P2±0.06MPa
(3) When the rated outlet vapor pressure is greater than 3.82MPa, it is P2±0.15MPa
3 Rated outlet steam temperature t2
The rated outlet steam temperature must be above the saturation temperature (including the saturation temperature)
The minimum deviation range of the rated outlet steam temperature is the rated outlet steam temperature t2±5°C
4. Noise of the problem of temperature and pressure reduction device
When the temperature and pressure reduction device is in normal operation, the noise of the temperature and pressure reduction valve (pressure reducing valve) outlet centerline is measured 1m downstream of the same horizontal plane, and the overall noise level is not more than 85dB (A). If the user has special requirements, the two parties can negotiate to solve the problem.
No energy is lost in pressure reduction, and the steam supply can be increased through the device. The structure is simple, there are no rotating parts, and the operation is reliable. It is easy to operate, easy to maintain, and can be automatically adjusted. The energy saving effect is significant.
The scope of supply of the decompression device is within the mark, mainly including:
1. Pressure reducing system: temperature and pressure reduction valve, throttle orifice plate, etc.;
2. Deheating system: feed water regulating valve, throttle valve, etc.;
3. Safety system: safety helmet, check valve, etc.;
4. Pipeline system: steam pipeline, transition pipe, desuperheating water pipe, etc.;
5. Supporting accessories: globe valve, bimetal thermometer and pipe, pressure gauge and three-way valve, bending lightning, joints, flanges, gaskets, bolts, nuts, washers.
Please provide:
(1), outlet steam flow Q, inlet steam pressure P1, temperature t1, outlet steam pressure P2, temperature t2;
(2) Desuperheating feed water pressure Pb and temperature tb;
(3) Indicate the control mode; (Dashboard Control, DCS Control, DCS Monitoring)
(4) Control category: electric, pneumatic;
When selecting a pneumatic actuator, you must also provide:
(1) Form of action: air-open or air-closed;
(2) Air source pressure;
(3) Provide electrical valve positioner electrical signal;
(4) For other special requirements, a technical agreement shall be signed separately.